Установка и сборка палатки УСБ-56

Характеристики Комплектность Фабричная упаковка

При установке палаток необходимо обращаться с ними бережно. Устанавливать палатку следует в тихую и сухую погоду. Место для установки палатки должно быть по возможности защищено от ветра, отвечать медико-санитарным требованиям, требованиям маскировки. Вблизи места установки должны быть расположены источники питьевой воды и топлива. Все палатки, подлежащие сборке, должны быть заранее осмотрены, отремонтированы и укомплектованы всеми частями и принадлежностями.

Палатка УСБ-56

 

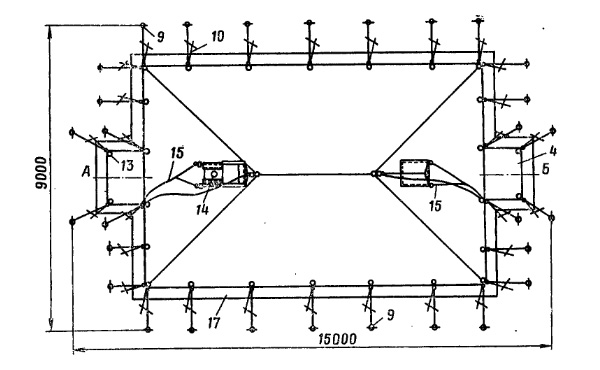
Сначала необходимо выбрать ровную сухую площадку размером 9 х 15 метров и расчистить её; При установке палатки УСБ-56 на сырой почве (во время дождя или оттепели) на месте установки нужно расстелить ветви, траву, сухую солому или другие подручные материалы, чтобы предохранить намёты палатки от загрязнения.


 

Расстелить внутренний намёт палатки наружной стороной вверх (на внутреннем намёте ленты, боуты и веревки нашиты с наружной стороны); вставить составной гребень крыши под лямки внутреннего намёта; поднять одну сторону намёта и вставить в соответствующие отверстия на крыше обе средние стойки палатки, предварительно надев на них сначала гребень, а затем и лямки внутреннего намёта.

Разостлать наружный намёт поверх внутреннего наружной стороной наверх (на наружном намёте ленты, боуты и веревки нашиты с внутренней стороны); поднять одну половину наружного намёта и вставить штыри средних стоек в отверстия на вершине крыши намёта; намёт растянуть во все стороны, следя, чтобы средние стойки не выскочили из отверстий; надеть на штыри средних стоек вазики.

Вставить железные листы в соответствующие дымоходные отверстия на крыше внешнего намёта; верхний край листа прикрыть защитным клапаном дымоходного отверстия; застегнуть клапан на клеванты, расправить блочно-веревочное устройство (рис.4).


 

Отыскать на наружном намёте обметанные отверстия для угловых стоек; удерживая наружный намёт за эти отверстия, хорошо растянуть его во все стороны; растянутый наружный намёт обозначит расположение стенок, палатки и места, где будут стоять стойки.

Забить колья и поставить угловые стойки, которые обычно крепят двумя растяжками; для установки угловой стойки поднять угол наружного намёта; заточенный конец стойки вставить в угловое отверстие; поверх намёта на конец стойки надеть петли штропок, другой конец растяжки надеть на забитый кол; стойку поставить вертикально и подтянуть растяжки (рис.70).


 

Проверить, не выскочили ли из отверстий намёта штыри средних стоек, не свалились ли вазики со штырей средних стоек, на месте ли железные листы для дымоходов; расправить на крыше клапаны и верёвки.

Поднять и поставить на свои места средние стойки палатки (рис.71); в зависимости от ситуации для поднятия каждой стойки требуется от 2-х до 3-х человека; они забираются к стойкам под намёты и одновременно поднимают обе стойки.


 

Скрепить завязками вырезы дымоходных отверстий наружного и внутреннего намётов; эта операция производится в тот момент, когда крыша приподнята, но вырезы еще можно достать руками.

Поставить все боковые и тамбурные стойки палатки (рис.72) так же, как это указано для угловых стоек; для лучшей устойчивости нижние концы угловых, боковых и тамбурных стоек необходимо немного вдавить в землю; на твердой или мерзлой земле для этого под концами стоек делают лунки.


 

Привязать наружный намёт завязками к нижним концам стоек; поправить, где нужно, расположение всех стоек и кольев, прочно забить колья и натянуть растяжки; правильно установленная палатка должна быть хорошо, ровно, без складок растянута во всех частях, стойки ее должны стоять прямо и выровненными в линию.

Навесить стенки отепления при помощи петель на верхнем краю за клеванты, нашитые на наружном намёте по основанию крыши; концы навесных стенок должны сходиться против входа; шторная веревка на каждом конце навесной стенки с надетыми на нее кольцами привязывается завязками, имеющимися у места прикрепления веревки, за первую стойку входа, а свободным концом за стойку входа на другой стороне.

Привязать внутренний намёт веревочными концами, нашитыми по основанию крыши, к верхним концам боковых стоек и за кольца в углах.

Расправить подпольник палатки; Зимой подпольник обваловать снегом или заранее заготовленным песком; в летнее время подпольник балластом не засыпается, он должен свободно лежать на грунте; если возможен дождь или таяние снега, вокруг палатки следует вырыть канавы для отвода воды (рис.74).


 

В холодное время года пол палатки предварительно утепляют настилом сена, соломы, мелких хвойных ветвей лапника или сухого песка; настил делают по всей площади; если у палатки имеется тканевый пол, то он расстилается поверх указанного утепления.

Установка палаток зимой обычно осложняется тем, что в мерзлую землю трудно забивать колья. Поэтому зимой колья следует забивать не на всю длину, а лишь настолько, чтобы получить достаточную прочность крепления палатки.

У палаток, рассчитанных на эксплуатацию зимой и летом, в теплое время года зимние части (навесные стенки отепления, подрамники) можно не ставить; оконные вырезы завязками не завязывать и открывающийся клапан наличника окна не закрывать.

Разборка (свертывание) палатки

Разборка палатки УСБ-56 ведется в обратной последовательности.

Норматив на развертывание палаток УСБ-56

Палатка уложена в кузове машины, которая находится вблизи площадки для её установки. Установка палатки производится на местности. По команде «Палатку установить» личный состав приступает к выгрузке палатки из машины и ее установке. Норматив выполняется расчетом из 7 человек.

Наименование норматива Отлично Хорошо Удов-но
Установка палатки УСБ-56 25 мин. 30 мин. 35 мин.
Свертывание палатки УСБ-56 20 мин. 25 мин. 30 мин.